Skip to content

See dataset's statistics

The details information for each dataset provides information about the dataset’s metadata and its usage statistics.

Dataset details

The Dataset details provide key information about the dataset.

Dataset details

Dataset usage statistics

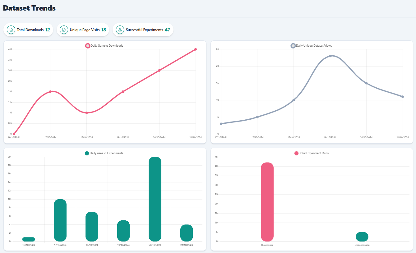
The Dataset usage startistics offer insights on how the dataset has been used in RAISE. The below statistics are available:

  • Daily download samples
  • Daily unique dataset views
  • Daily uses in experiments
  • Total experiments runs
Dataset usage statistics